私募

 找回密码
 立即注册
搜索
热搜: 活动 交友 discuz

小心绝本炒股人

[复制链接]
发表于 2022-12-10 08:02:43 | 显示全部楼层 |阅读模式
挂人者:假笑猫猫 @神拳痕 : g  P4 x0 J0 n; y9 ?9 k  \+ Z& c* X
被挂者:听雨掉落 @白金幻象
http://www.simu001.cn/x277915x1x1.html
最好的私募社区 | 第一私募论坛 | http://www.simu001.cn

精彩推荐

回复

使用道具 举报

发表于 2022-12-10 08:03:32 | 显示全部楼层
事发猪区绝亚渡劫队,队长渡劫其他人应该都是过本人没细看,反正都是当菩萨来抬人或者+1的。" R  `2 a7 L' o' R  ]4 j
打到P3二运死DPS了,楼主担心输出不够火龙卷就打字叫大家攒资源吃爆发药,我自己是武士延后了回返打满3闪加剑压跟满剑气甚至打连击12不打3罚站等飞机落地,已经扣得不能再扣了,玩过武士的都知道这边如果延后回返就少打一个回返在P3末尾,反正楼主是已经尽最大努力了,然后飞机打完打垃圾桶还是读到10层死人了,死得还是我,因为奶是按距离一个一个扩散我在最外面所以最后一个吃到,不过没事已经打掉了,但后面我就绷不住了,本体就剩百分之十几血,你们留的资源呢?更绷不住的是召唤进P4来了句开场吃爆发药,真的牛,真不怕P3打不掉是吧硬要炒 后面贴LOGS聊天记录还有输出对比
回复 支持 反对

使用道具 举报

发表于 2022-12-10 08:03:46 | 显示全部楼层
股中求稳,稳中求股,此乃至高境界。
回复 支持 反对

使用道具 举报

发表于 2022-12-10 08:04:08 | 显示全部楼层
小心绝本炒股人-1.jpg
  y$ s( g# E8 X7 ^! M2 }1 g8 b$ a0 W# u  M! d! X- g8 @* j& h
小心绝本炒股人-2.jpg
( R- n( X; d6 B  }2 I$ H; G7 O
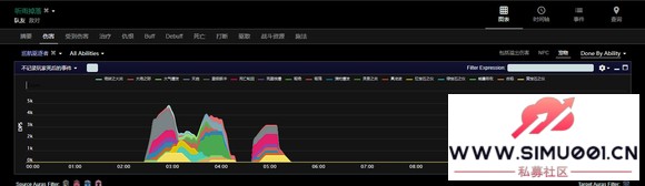
. B+ S* c) r$ @9 i5 N8 Q  L$ L' E2 y这是我跟召唤对亚历山大本体的输出 一眼就能看出来 你攒的资源呢?
回复 支持 反对

使用道具 举报

发表于 2022-12-10 08:04:30 | 显示全部楼层
小心绝本炒股人-1.jpg - [6 O" S' N. ^& g

' K: [% {+ d2 H4 z" y' d3 a 小心绝本炒股人-2.jpg 这是垃圾桶对比
回复 支持 反对

使用道具 举报

发表于 2022-12-10 08:05:15 | 显示全部楼层
这是巡航驱逐者7 J( S& d# X4 p7 k! y4 c
小心绝本炒股人-1.jpg * p. w$ e5 E- a# _, Q  I! b

1 d1 K- S; ?! ~0 P 小心绝本炒股人-2.jpg
回复 支持 反对

使用道具 举报

发表于 2022-12-10 08:05:26 | 显示全部楼层
LOGS链接:https://cn.fflogs.com/reports/aF9ZbJP18YdwAQqL#fight=29
回复 支持 反对

使用道具 举报

发表于 2022-12-10 08:06:02 | 显示全部楼层
小心绝本炒股人-1.jpg 7 n6 s- j7 v. Z% o$ B" ]7 p- \6 C

5 g. C# ~  l, {( B: _5 ~* E* P 小心绝本炒股人-2.jpg
( U( Q4 f4 @' [& f0 I; I/ _; i
. ?8 ^- O% [9 a8 ]! T 小心绝本炒股人-3.jpg
% p9 o- ~# f3 z: x; _) x% d7 W9 H0 |! @$ u2 K+ J
小心绝本炒股人-4.jpg * _6 ^+ T  V0 i, l+ r
5 b0 `6 k0 G7 r& r0 q
小心绝本炒股人-5.jpg 聊天记录
回复 支持 反对

使用道具 举报

发表于 2022-12-10 08:06:08 | 显示全部楼层
野队是P4是爆发药 这把咱都学你这样打还能见P4? 要不要二运直接死人跳了算了 反正你炒股不想改轴
回复 支持 反对

使用道具 举报

发表于 2022-12-10 08:06:56 | 显示全部楼层
昨天还有这人搞二测 无点名暗不引导超级跳 搞了就装死 不承认 还有视频 想看我可以传一个
回复 支持 反对

使用道具 举报

您需要登录后才可以回帖 登录 | 立即注册

本版积分规则

QQ|手机版|Archiver| ( 桂ICP备12001440号-3 )|网站地图

GMT+8, 2025-12-21 16:45 , Processed in 1.379832 second(s), 34 queries .

Powered by www.simu001.cn X3.4

Copyright © 2001-2021, Tencent Cloud.

快速回复 返回顶部 返回列表